Sistemas de Control y Analisis de Datos
Desarrollo de soluciones en tiempo real, de baja latencia, de alta disponibilidad, asincrónicas, de subprocesos múltiples, administradas de forma remota, totalmente automatizadas y monitoreadas, analisis de datos y tableros de última generación.
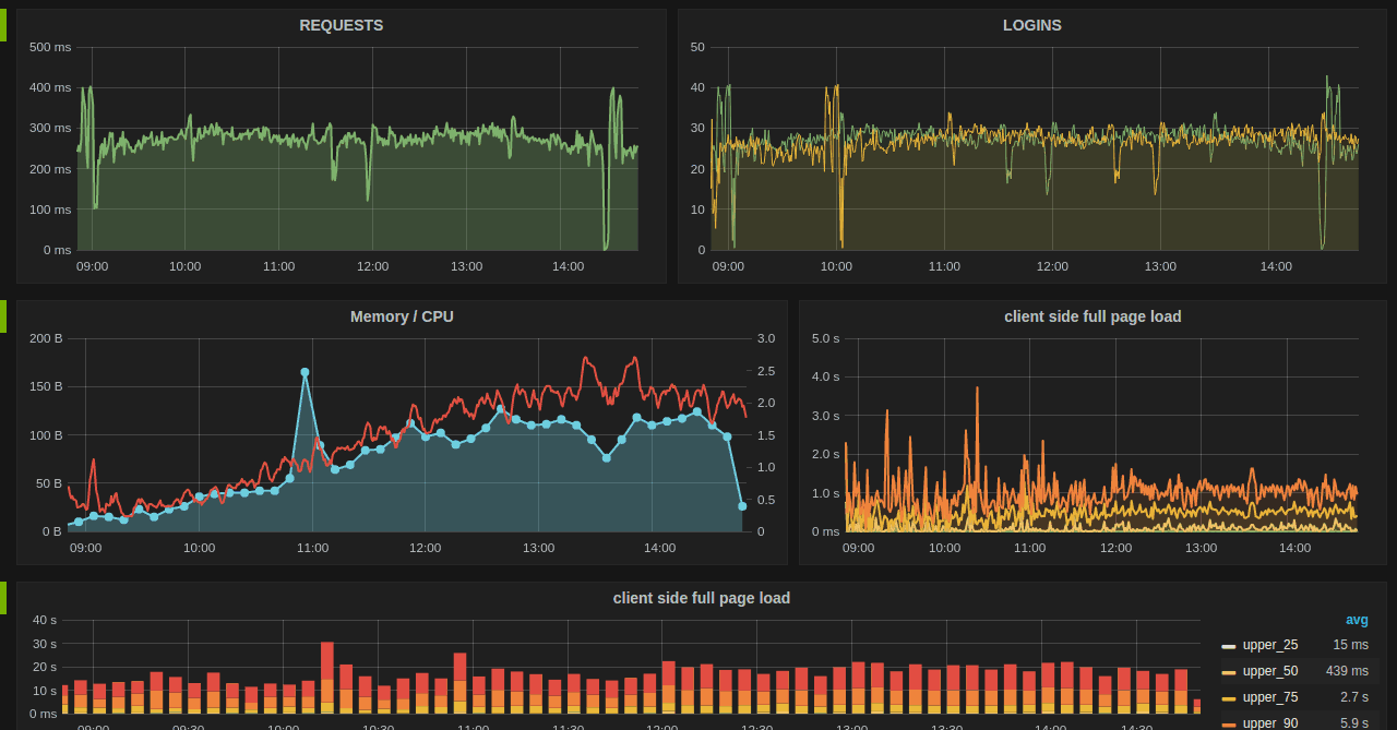
Analisis de Datos Sistemas Scadas DemostracionesTablero de avanzada
Diseñamos tableros a su medida con componentes de avanzada que permiten explorar datos hitóricos y de tiempo real.
Características
Técnologia de software
HTML5
Usando Html5 pushState sin recargar el diseño de su página o cualquier recurso (JS, CSS), dando la apariencia de una carga rápida y completa de la página.
Modular
Cargar módulos & componentes bajo demanda (lazy load) con jQuery.
SASS CSS
Su código fuente utiliza Sass, un popular preprocesador CSS.
NPM & Grunt
Automatice las tareas de desarrollo, como compilar Sass a CSS, concatenar y minimizar archivos js; NPM administra marcos, bibliotecas, activos y utilidades
Sistema SCADAs
Implementación y programación de los mejores sistemas SCADAs del mercado.





